Back to Blog
Raspberry Pi 4 min read

Building a Home Server with Raspberry Pi

Raspberry Pi 4 with dual-fan heatsink case, Ethernet and USB connected

I turned a Raspberry Pi into a fully-featured home server running 10+ Docker services — from network-wide ad blocking and real-time monitoring to a personal dashboard accessible from anywhere via my own domain.

Why a Home Server?

Working with cloud infrastructure professionally, I wanted to apply the same principles at home. The Pi sits on my desk in an aluminum heatsink case with dual fans — compact, silent under load, and always on. Despite its size, it comfortably runs a dozen containerized services simultaneously. The goal was simple: build a self-hosted environment that gives me full control over my network, eliminates ads across all devices, and provides a single pane of glass for everything running at home.

The Command Center — Homepage Dashboard

At the heart of the setup is Homepage — an open-source dashboard that aggregates data from every service into a single view. The top bar displays real-time system metrics: CPU usage, available memory, SoC temperature, and uptime. Below that, service widgets pull live data — Pi-hole query stats, container states from Portainer, internet speed from the latest Speedtest run, and uptime percentages from Uptime Kuma.

Homepage dashboard showing all services, system stats, and real-time widgets at home.pavlohorniak.me

The dashboard is accessible externally at home.pavlohorniak.me through a Cloudflare Tunnel, protected by Zero Trust access policies. Locally, it runs on port 3000 and serves as the daily starting point for checking on the server's health.

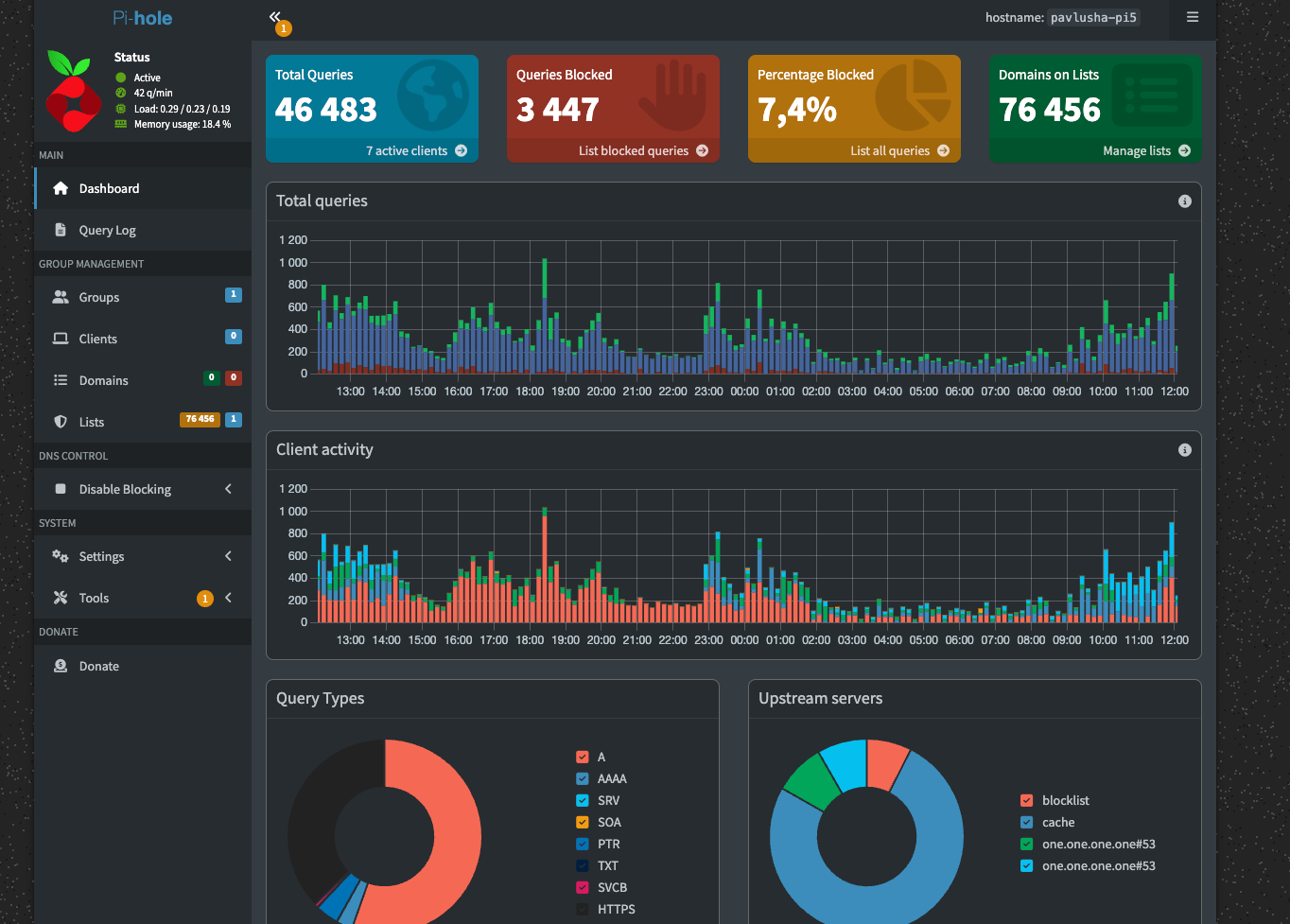
Network-Wide Ad Blocking — Pi-hole

Pi-hole was the first service I deployed, and it remains one of the most impactful. Acting as a DNS sinkhole, it intercepts DNS queries across the entire local network and blocks requests to known advertising and tracking domains. There are no per-device configurations or browser extensions needed — every device connected to the network benefits automatically.

Pi-hole admin dashboard showing 46,483 total queries with 7.4% blocked across 76,456 gravity domains

The Pi-hole dashboard shows the numbers: over 46,000 DNS queries processed, with 7.4% blocked against a blocklist of 76,456 domains. The query log and client activity charts provide granular visibility into what's happening on the network at any given moment.

Monitoring Stack

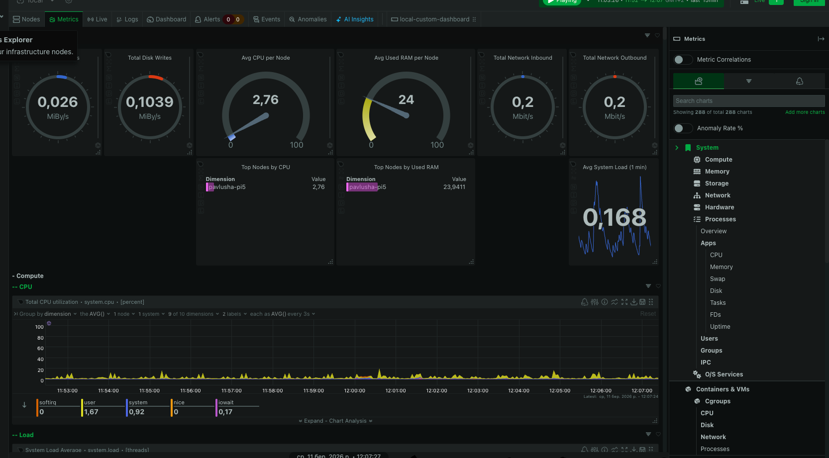
System Metrics — Netdata

Netdata provides deep, real-time observability into the Pi's hardware and OS performance. It tracks hundreds of metrics out of the box — CPU utilization per core, memory pressure, disk I/O, network throughput, and running processes — all with per-second granularity and zero configuration.

Netdata real-time monitoring dashboard with CPU, memory, disk, and network metrics

Service Uptime — Uptime Kuma

Uptime Kuma continuously monitors every service running on the server. It pings each endpoint at regular intervals and tracks response times, HTTP status codes, and availability percentages. If a service goes down, I get notified immediately.

Uptime Kuma dashboard showing 9 services monitored, all at 100% uptime with green status bars

All 9 monitored services are showing 100% uptime with 200 - OK responses. The heartbeat bars on the left provide a visual history — solid green across the board. This kind of visibility is essential when running services that you depend on daily.

Terminal Monitoring — btop

For quick SSH sessions, btop gives an interactive overview of the system directly in the terminal — CPU load, memory usage, disk activity, network bandwidth, and a process tree. It's the fastest way to diagnose issues when I'm already connected via SSH.

btop terminal system monitor showing CPU, memory, disk, network, and process activity over SSH

Container Management — Portainer

With 8+ containers running simultaneously, having a proper management interface is important. Portainer provides a web UI for Docker — I can start, stop, restart, and inspect containers, view logs, manage images, and monitor resource usage without touching the command line.

Portainer container list showing 8 running Docker containers — all healthy and running

The container list shows everything at a glance: names, states, source images, and creation timestamps. All containers show running or healthy status. Combined with Watchtower running automated updates every night at 4 AM, and Dozzle for real-time log streaming, container operations are effectively hands-off.

Exposing It to the Internet

Making services accessible outside the local network without exposing the Pi's IP or opening router ports was a key requirement. Cloudflare Tunnel solves this by establishing a secure outbound connection from the Pi to Cloudflare's edge network. Traffic flows through Cloudflare's infrastructure — the Pi's actual IP address is never revealed.

I pointed my domain pavlohorniak.me to Cloudflare, configured the tunnel with Nginx as a local reverse proxy, and set up subdomain routing:

  • home.pavlohorniak.me — Homepage dashboard
  • pavlohorniak.me — portfolio (GitHub Pages)

The tunnel runs as a systemd service, so it starts automatically on boot and reconnects if the connection drops. Fully automated, no maintenance required.

Cloudflare analytics for pavlohorniak.me showing traffic, requests, cache performance, and data served

Cloudflare's analytics panel shows the traffic flowing through the tunnel — unique visitors, total requests, cache hit ratio at 82%, and bandwidth served. Having this level of insight into external access patterns is a bonus of routing through Cloudflare.

Security — Cloudflare Zero Trust

To protect the dashboard from unauthorized access, I configured Cloudflare Zero Trust Access with a one-time PIN policy. Anyone attempting to access home.pavlohorniak.me is prompted for an email verification — a PIN is sent to my email, and only a valid code grants access. No VPN, no client software, no exposed credentials. Just a simple, secure authentication layer at the edge.

The Full Service Map

Service Role
Pi-holeNetwork-wide DNS ad blocking
HomepageCentral service dashboard
NetdataReal-time system monitoring
PortainerDocker container management UI
Speedtest TrackerAutomated internet speed testing
Uptime KumaService availability monitoring
IT Tools50+ developer utilities
WatchtowerAutomated container updates
DozzleReal-time Docker log viewer
What's Up DockerContainer update tracking
NetAlertXNetwork device discovery
Cloudflare TunnelSecure external access
NginxReverse proxy

What's Next

The server is stable and running 24/7 with minimal intervention. But the beauty of a home server is that it's never truly "done." A few services I'm planning to add:

  • Jellyfin — self-hosted media streaming
  • Vaultwarden — self-hosted Bitwarden-compatible password manager
  • Immich — automatic photo and video backup from mobile
  • Telegram bot — daily server digest with Pi-hole stats, temperature, and uptime

This project turned out to be a great intersection of my professional DevOps experience and personal curiosity. Everything I use at work — Docker, reverse proxies, DNS, tunnels, monitoring — applied to a tangible system sitting in my apartment. If you've got a spare Raspberry Pi, I'd recommend giving it a purpose.